SolarWinds Database Performance Analyzer est une solution puissante pour les entreprises qui souhaitent gagner en visibilité, en réactivité et en efficacité dans la gestion de leurs bases de données, qu’elles soient sur site ou dans le cloud.
Vous pouvez utiliser SolarWinds Database Performance Analyzer (DPA) pour surveiller, diagnostiquer et résoudre les problèmes de performance des bases de données Oracle, SQL Server, MySQL, DB2, Sybase et Azure SQL.
En tant que distributeur à valeur ajoutée certifié SolarWinds, nous mettons à votre disposition notre expertise technique approfondie pour vous accompagner efficacement en avant-vente, notamment dans l’analyse des besoins, la démonstration des solutions et le soutien auprès de vos clients.
Les fonctionnalités clés
✔️ Outil d’optimisation des bases de données
Les requêtes SQL mal conçues et des index peu performants sont souvent à l’origine des ralentissements. Ainsi, un outil d’optimisation automatisé peut véritablement transformer la gestion des performances.
SolarWinds Database Performance Analyzer propose une approche intelligente basée sur l’analyse des temps de réponse pour identifier les requêtes problématiques et fournit des recommandations de réglage précises et fiables pour améliorer les performances de vos bases de données SQL.
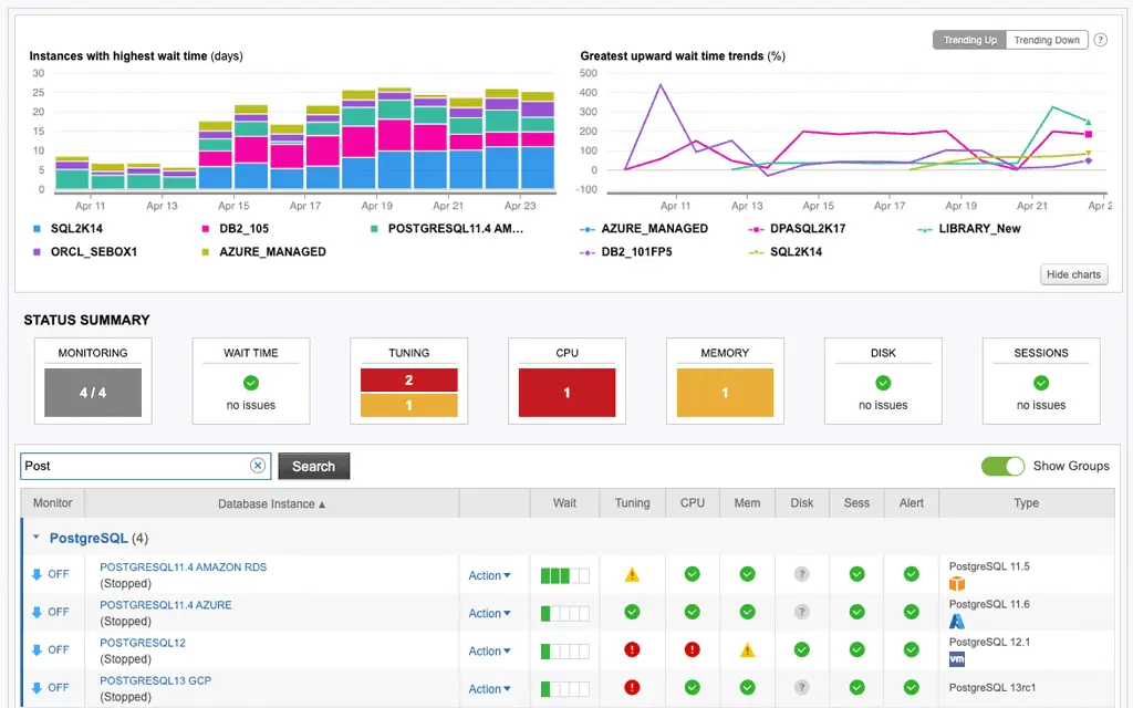
✔️ Outil de réglage des performances de PostgreSQL
Surveillez les bases de données PostgreSQL à partir de Linux, Windows, VMware ou du cloud.
Support étendu pour les plateformes suivantes : PostgreSQL, EDB Postgres, Azure Database for PostgreSQL, Amazon RDS/Aurora for PostgreSQL et Google Cloud SQL. DPA propose une approche hybride de gestion de PostgreSQL, avec un seul écran pour le réglage des performances et moins de 1 % de frais généraux grâce à son architecture sans agent
✔️ Apprentissage automatique
DPA automatise la « reconnaissance » des tendances des comportements normaux.
L’algorithme d’apprentissage automatique de DPA ne cesse de s’enrichir au fil du temps et améliore la précision de ses prévisions au fur et à mesure que des données sont collectées
✔️ Gérez plusieurs bases de données avec un outil unique
✔️ Générez des rapports MySQL de manière rapide
Les bases de données prises en charge par DPA sont Amazon Aurora, Base de données Azure SQL, Db2, MariaDB, Microsoft SQL Server, MySQL, Oracle, PostgreSQL et SAP ASE.
Besoin d’un renseignement ?
Notre équipe est là pour vous accompagner, que ce soit pour un sujet IT technique ou une simple demande d’information.
Contactez-nous dès maintenant, nous sommes à votre écoute !
Nous contacter
partner@nms-distribution.fr
(+33) 01 34 93 21 90



